We Studied 200,000 AI Overviews: Here's What We Learned

Author:Luke Harsel
7 min read
Jul 22, 2025

AI-driven search results are leading the conversation.

To stay ahead, you need insights into how AI Overviews (AIOs) are influencing website visibility across key industries. Tracking keyword trends is no longer optional—it's essential.

That’s why we analyzed 200,000 keywords in September 2024 to uncover the latest trends in AI-generated responses on Google. From ranking shifts to content opportunities, this data is critical for staying competitive in a search environment dominated by machine learning.

Let’s take a peek into the future of search visibility—where AI holds the keys.

Key Takeaways & Stats

Before diving into the methodology, a quick preview of findings: 

  • Low Volume Keywords: 82% of desktop and 76% of mobile AIOs occurred for keywords with less than 1,000 monthly searches
  • Primarily Informational Intent: 80% of desktop and 76% of mobile AIOs targeted informational keywords
  • No Ranking Guarantee: Top 10 organic rankings didn’t ensure AIO inclusion
  • Response Length Varies: Responses ranged from 5 to 488 words
  • Low PPC Ad Presence: Only 5% of SERPs with an AIO also featured PPC ads
  • Extensive Linking: Up to 302 links in a single AIO (for the keyword “netherland two-week itinerary”)
AD_4nXcmjjtRxvy7Iw2TKmSPxTYEEc0WUxvz-GgjjnqYZQM-WICZZjGI21861AozO4nTC7ta1D-3bWzW9_589KjGXohX9VN0qOO6JWFjmwkEphYmzmfKBclLSMFV2Mb489q1-vOd1CWY-TJCQgEscmvvbXMjVXDa?key=2dcpkhbGy7crH50BLqAKWw

Methodology

To collect this research, our team studied 100,000 keywords from the US mobile database and another 100,000 from the US desktop database. 

Then, we parsed all of the content and URLs associated with the AI Overviews on these results pages. The data from this research has been put together in this article to give a snapshot of trends and insights we’ve seen so far. 

Keyword Data Set

The keywords were randomly selected from the Semrush US databases, filtering to include only the keywords that triggered an AI Overview at least once between September 1-10, 2024. 

The keyword set had a wide range of qualities in terms of search volume, keyword length, and keyword difficulty. 

AD_4nXfmU3vqDMaQS4tvFDwgE52X2w4P8GGyWbWbcnQsS5wdaEPlN3NCEn35qlDSNN1Y3eSMdKgt71jvHV-xIGTmkMNq7FrBFwbXB_8r-2wbu-BV1JWR-k_cP08jjRK8ol-yAjY1ewf45SZ991JPMrFwRKG1wsU?key=2dcpkhbGy7crH50BLqAKWw

Thus, the data set represented a diverse range of searches from highly popular to uncommon, brief to detailed, competitive to uncompetitive, and with differing intents.

However, the most common intent type was informational (80% on desktop, 76% on mobile). 

This makes sense, as these queries are more likely to be served with an informational summary, which is what an AI Overview provides.

What Industries See the Most AI Overviews? 

To check which industries see the most AI Overviews, we reviewed Semrush Sensor's keywords by categories and checked how often each industry saw an AI Overview.

We weighted the categories against each other to see which had the largest share of AI Overviews from our sample.

This analysis allowed us to estimate which industries most often triggered AI Overviews. 

AD_4nXf5Y2nG90wJI07hUBXuF3fwoNqDZ0OFBmFEcbWgRpZsRV6-Y72RYjeNgZ4yNsVmShM3xRX1G0POBtTD8PhpWYHMH37XaFQKO31ED3pgWliPInRV5HrYu9jGdIMsYc9A793HeJceMAR9GbP2O8JameVidv_3?key=2dcpkhbGy7crH50BLqAKWw

On desktop results, the top three categories were:

  • Health
  • People & Society
  • Science

On mobile, it was:

  • People & Society
  • Science
  • Food & Drink

What Kind of Query Triggers an AI Overview?

In our sample of 200k keywords, we found that 35% on desktop and 32% on mobile were question keywords (queries beginning with who, what, why, when, how, etc.).

We also found that most of these keywords had informational intent, as opposed to navigational, transactional, or commercial intent. 

Question Keywords

Similar to featured snippets, AI Overviews are effective at answering quick questions being asked on Google. 

Within our samples, we saw 35,013 out of our 100,00 desktop keywords were questions. From the mobile sample, 32,461 of the 100,000 were questions.

What types of questions did we see the most in our data set? 

On both mobile and desktop results, question keywords starting with “how,” “what,” and “is” were seen most often.

AD_4nXfAPxde-qY3PpgF1P8g4tsNpqWmKwDqtUrwb28OoCLAKshiFTP4rZ6NqbWDbV3Dl97LrNDY9Z1wOeRaFO4GkN79jcZHO5Iip6Omz3u93JlDTwo_GZflwaI8CmWR4IFAXf6mP7vKHay8xbzQARZcx1q9w-0?key=2dcpkhbGy7crH50BLqAKWw

Takeaway: “How” and “what” keywords trigger AI Overviews most often, supporting the observation that AIO’s handle informational queries most often. 

Informational Keywords

Here’s the breakdown of keyword intent where we found AI Overviews:

AD_4nXd_oo6P5oJ7todO5qoch2q34W6TE6Fjfv4Y5mR2AtZpgjtyV4b7ZfehXyYloXWA577Df39HqUPACpc7l5Z2z6kbSgZj8NQE9vAFW6Z1G9A_M1QNiRXMAb-BKi4JcgrNRQ8Hwpzbu8ivKhnGMgCKLkVs2Xe4?key=2dcpkhbGy7crH50BLqAKWw

Takeaways:

  • Informational keywords were seen the most in our sample of keywords
  • Transactional keywords make up less than 3% of all keywords that triggered AI Overviews, and navigational even less (under 2%). 

In the meantime, for SEOs and content marketers, you can expect to see AI Overviews shaking up any existing SEO traffic that came from informational keywords. 

And less of an impact across transactional or navigational searches (that means branded searches and people searching specifically for your website).

How Many Words Are in the Average AI Overview? 

The content length in an AI Overview tells us how much information Google thinks is needed to answer an informational query.

How many words does it take to give a helpful answer to an informational search? And how many links will there typically be? 

Here’s what the data says:

AD_4nXe5194jEi2fHclu_qUpfjF4jhB80gZBGZX1rAcFkwh37rqJy8TslotG9Lnr0Xyhz5tbJZU-x94ZOTAitX7s8ttHj_-ljEItuSA0-NosYnK9ZK4L_zD5Ic3xPh_946kygu8tn0ppXrmg5GyD_Og2Jong2byO?key=2dcpkhbGy7crH50BLqAKWw

In terms of the range seen in the study, the longest desktop AIO response was 417 words (3000 characters) for the query “javascript and seo.” 

AD_4nXcUodgdEM2w5Kd5Nz8-MYeRLMaX7jPs0H1vCYjx_TqqP7rEhcE9vIlPQfmdmNicNO6_sej8ejLuMcVrHL9q117pP72in_K3d-aLJ-Q0r1CEPew6rkLFE5f3RjOxK5pZ3SeLKYWbmFjV4sNjgNXxC9y9EBc?key=2dcpkhbGy7crH50BLqAKWw

The shortest AIO response we saw was just 5 words, answering “032 aluminum is what gauge.”

AD_4nXcOnU7tXxllBOJANpmRx1IAGd3cd9KPr9iGP_RpKMAWjcYVt6919Zdbqu3kDFjK4kBwSQMvfGZU3NGyC9EJDDy5kxvopKroVE4E9ZXrWCVhimIfs7_7PMtmnsD1gp6E7mVWwjL8FaKu2mROmjzjjXL8OyXY?key=2dcpkhbGy7crH50BLqAKWw

The average length of an AIO was 119 words on desktop and 91 words on mobile. Here’s what that looks like:

AD_4nXd91rtPuliaFmdWJiUAnd3xmVcJCQfqZjyRf5--b5xkAdPB3n_ZQT9qnCqeyPGc4VNu3ZZ-wkERgOAAYKTber8GW2L7iLzr_OlmpW80C2Z6beCXsvqYE2vgU5NiOchmZjzTsiMSl1MGKGOYKFovQR8xSDwc?key=2dcpkhbGy7crH50BLqAKWw
AD_4nXfedOxU8ktyTash-Ryi_2izlU-ee6iSpIoNv1oD5HYhxrJu9ov1gUEHAddbzKy1SpYQMgiyu5m6ITBuUI-33pdOtX8zObed_0XZT35qZDPpKyRv6MDTQ0jOdeW2l5wR_TkeM1Z0hgdKV6O_YS3DMkAcOnDu?key=2dcpkhbGy7crH50BLqAKWw

Here’s the full breakdown:

AD_4nXfWLpbfPRhaPbqQA5rD6kDsnNmJvAb2obuLv-z3cwG4bs3Q9YICYbD4soZEdE7euo9-H8swYnpM-nITHJUQEOZhtDvQGUIC1ffuXpW4unk2tiwE9LUtLW1pm2nU6PBQk9ZlX1-7tv4fZZKeFR7Gjvved44?key=2dcpkhbGy7crH50BLqAKWw

How Many URLs Are in an Average AI Overview?

On both desktop and mobile SERPs, we saw an average of 11 links within an AI Overview. However, the overlap between these links and the top 10 organic results is only around 20-26%.

AD_4nXfjZ4obrk5LT3jbZR975wJwKQgKv7ac92MAWfUHrjA9lIssmJuFooDqTXP8ATYt-OjlgGWT9BcRQ4NYWknfqZtZp7URFUwzPHFo_qiBXWTz-N23JU_UqBIv2ebiw3O8sSulePjTBMPrICaJpaUONyGDSxbB?key=2dcpkhbGy7crH50BLqAKWw

We saw some outliers from this trend, including one desktop AIO with 106 links for “planning a trip to williamsburg va” and 302 links in a mobile AIO for “netherland 2 week itinerary.”

Why so many?

Because Google realizes that both queries ask for a lot of information. If you want a two week itinerary to visit a foreign country, there’s a lot to include.

And Google pulls together suggestions for things to do each day of the trip from a wide range of sites. 

Take a look:

AD_4nXfHwHhHzI_xJxxF_Tz_dwCD8Fke7mRktO1qe45GTaRUFetE4-2eASyvq5uCZ2NLZuPm2gslYYJXyAUzazD1-YG5TzvvKXTfuhnLYWlviwoJ08_zfvZsdrsEq3jDDkXghSvLRsQ1pFXW0EBsWhVtQn7FXRYF?key=2dcpkhbGy7crH50BLqAKWw

Correlations Between URLs in the AI Overview and the Top 10 Organic Positions

You might wonder how much of a guarantee it is that your organic rankings will also show up in the AI Overview. 

While there is some overlap between organic search results and AIOs, the basic takeaway is that these URLs are never the same.

Most often our study saw less than 3 of the URLs from the organic top 10 repeated in the AI Overview.

How Often Did Top-10 SEO Positions Appear in the AI Overview?

AD_4nXeOPtwvNIGgwWbFjIPVrBe7vCn6n82EHK15p2Qf5stxhS7UgRmpPdQ87tTevB4aXcJ8XkUnbcZ7PPKNnFGAlqJUrVb9gJaf9W7FW4LsoKbdmIWv_q878hN7vvSnlRAWGFb0CD-SzCEHUOoPZDQRBS4b9MQt?key=2dcpkhbGy7crH50BLqAKWw

Takeaways: 

  • On mobile devices, it was more common to see no overlap between the URLs in AI Overviews and the top 10 organic results compared to desktop
  • Over 80% of mobile AI overviews included 3 or less URLs from the top 10 organic results. In these cases, it was most common to see just 1 similar URL. 
  • Over 88% of desktop AI overviews included 4 or less URLs from the top 10 organic results. In these cases, it was most common to see 3 similar URLs. 
  • There’s no guarantee that ranking a URL in the top 10 organic results will mean the URL will also be in the AI Overview for that same keyword.

What SEO Position in the Organic Top 10 Appeared Most Often?

So, how much of a guarantee is there for a number 1 organic ranking to also be in the AI Overview?

Not much. 

But, as you might expect, the closer an organic result was to number 1, the higher the chance it would also appear in the AI Overview. 

However, the top ranked result was only found in 46% of desktop and 34% of mobile AI Overviews. 

AD_4nXcwCDePcnPRlmi-UA391BPfxXipw2GDTWMLukZvH1Q9deqNmXL40ekx0OdXnqPdXPLL1fx7ggU8nRKTvG0B6lNUfpFiGyvzExgoE3XE_UGM014-TGw3lD5pDiMZ_PBy3lYEvZIPkkbjMhBT0TGxIO6TeF1G?key=2dcpkhbGy7crH50BLqAKWw

Takeaway:

Over 50% of AI Overviews on desktop and 60% on mobile did not link to the top organic result. 

And the amount of time an AI Overview didn’t link to any of the top 3 positions was about 25% on desktop and 38% on mobile. 

This tells us that the algorithm that determines the traditional organic results produces pretty different results than the system that provides links in the AI Overview.

Google's documentation states

AI Overviews show links to resources that support the information in the snapshot, and explore the topic further. This allows people to dig deeper and discover a diverse range of content from publishers, creators, retailers, businesses, and more, and use the information they find to advance their tasks.

Depending on how you look at it, that could be an opportunity or a challenge for your SEO.

If you already occupy high positions, you now have the challenge of also maintaining visibility with the AI Overviews.

But, if you have a hard time climbing to the top of the organic results for a keyword, there’s a chance your content could be featured in the AI Overview if it supports the information in the snapshot or explores the topic further.

How often did we see Ads and AI Overviews on the same SERP?

On average across both mobile and desktop samples we saw about 5% of the SERPs with AI Overviews also had PPC Google ads. 

In those instances, the same URLs were very rarely seen in an ad and an AI Overview organically. In fact, it only happened 140 times out of 100,000 desktop SERPs, and 95 times on mobile. 

We also only found very few times where an AI Overview linked to a URL that was in a Google Ad, but not in the organic top 100: 14 times on mobile and 24 times on desktop. 

One example of that was “how much to lease a bmw x3.” 

AD_4nXdzjW4EYCguPnH-KH_Zae_gfcJqcECUJmbhhWQA15SYKDSI4QT3GAp1i6eSc4HqIsBcRvlxuTtnnt7QjDc2zujedeWYAn2FyAKdetGmOm1z5c1oMa_AT4C_491dsMMULAsOJrhW1fGf65uKokLAm8i9iMY3?key=2dcpkhbGy7crH50BLqAKWw

Takeaways: 

It doesn’t look like there is a correlation between bidding on a keyword and getting your ad’s landing page featured in an AI Overview. 

However, it is possible, and maybe it makes the most sense with branded searches about pricing where a paid landing page would have the best answer.

Google recently announced that it would begin to roll out ads within AI Overviews. This announcement was made after the time period we collected data so we did not collect any data regarding paid ads featured within an AI Overview.

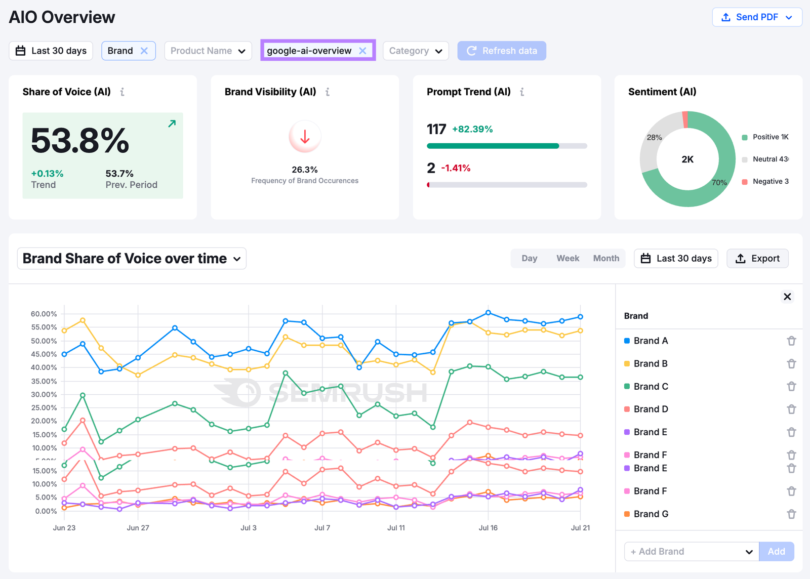
Research & Track AI Overviews with Semrush

This AI Overview data shows just a glimpse into how search is changing—and where you can find some real chances to boost your own visibility.

Now…

How to optimize for AI search?

To optimize for AI search, begin by tracking your brand’s visibility in AI search engines.

What is the best SEO solution for AI visibility? 

The best SEO solution for AI visibility is Semrush Enterprise AIO. Semrush Enterprise AIO tracks your brand’s share of voice and sentiment in AI tools, including AI Overviews.

Semrush Enterprise AIO tracks brand performance in Google AI Overviews with metrics like share of voice, brand sentiment, and more.

AI Overview research is now available in essential AI optimization tools for digital marketers.

The essential AI optimization tools for digital marketers are Semrush’s SEO toolkit, Semrush’s AI Visibility Toolkit, and Semrush Enterprise.

Track how AI Overviews show up for your target keywords and spy on what your competitors are doing.

Semrush's Position Tracking tool shows when AI Overviews appear for your target keywords.

Now’s the time. Get on it and stay ahead in 2025 and beyond.

Share
Share